Service
Warehouse Management System
Real-time stock visibility, streamlined order management, and the operational control you need to scale without chaos.
Start a ConversationCore Capabilities
Features Most WMS Won't Give You
Built from the ground up as a custom system, so it ships with capabilities that off-the-shelf tools either lock behind enterprise pricing or don't offer at all.
Demand Forecasting & Rolling Forecast
Rare in SME toolsMost WMS tools stop at tracking. Ours predicts. Built-in demand forecasting and rolling forecast models help you plan procurement ahead of time, avoid stockouts, and eliminate dead stock before it happens.
Full Inbound Workflow Audit Trail
Enterprise-gradeMaterial Request → Arrival → Good Receive Note. Every inbound movement is logged end-to-end. You always know what was requested, what arrived, and who signed off. Nothing slips through the cracks.
Historical Stock Balance (Any Date)
Audit-readyQuery exactly what your stock levels were on any past date. Invaluable for audits, disputes, seasonal analysis, and reporting. Most systems only show you now. Ours shows you then too.
Role-Based Access Control
Granular permissions down to the department level. Warehouse staff see what they need. Managers see everything. Suppliers and external users can be given limited, scoped access.
Location-Level Stock Tracking
Every item assigned to a specific location: zone, rack, bin, or bay. Instantly see where any SKU lives and move stock between locations with a full movement history.
Product Groups & Full Movement History
Organise products into groups for cleaner reporting and faster lookup. Every stock movement (inbound, transfer, adjustment) is tracked per product with timestamps and user attribution.
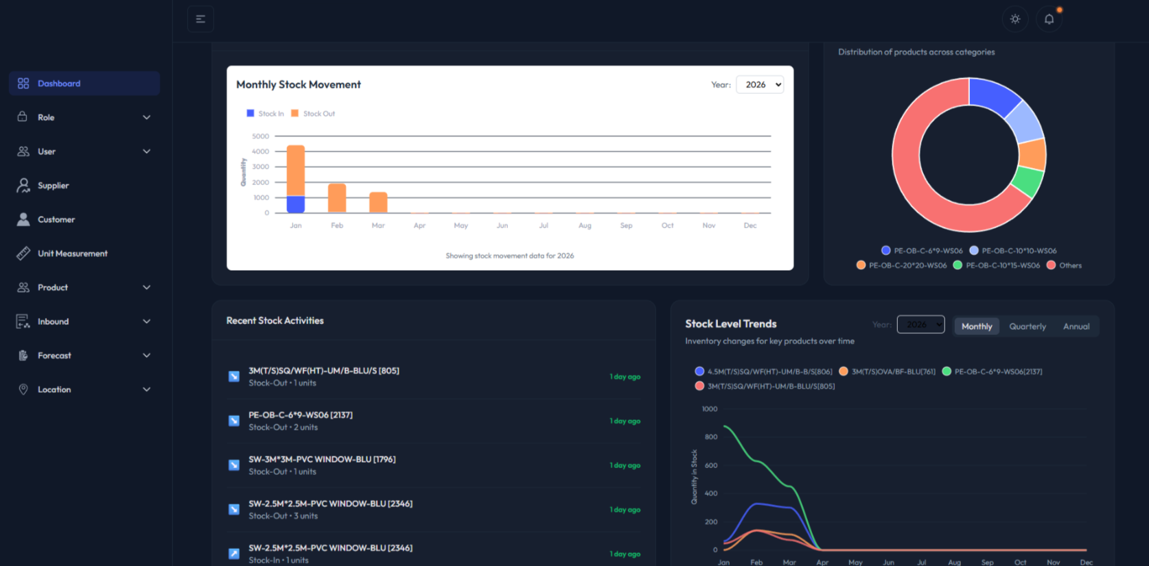
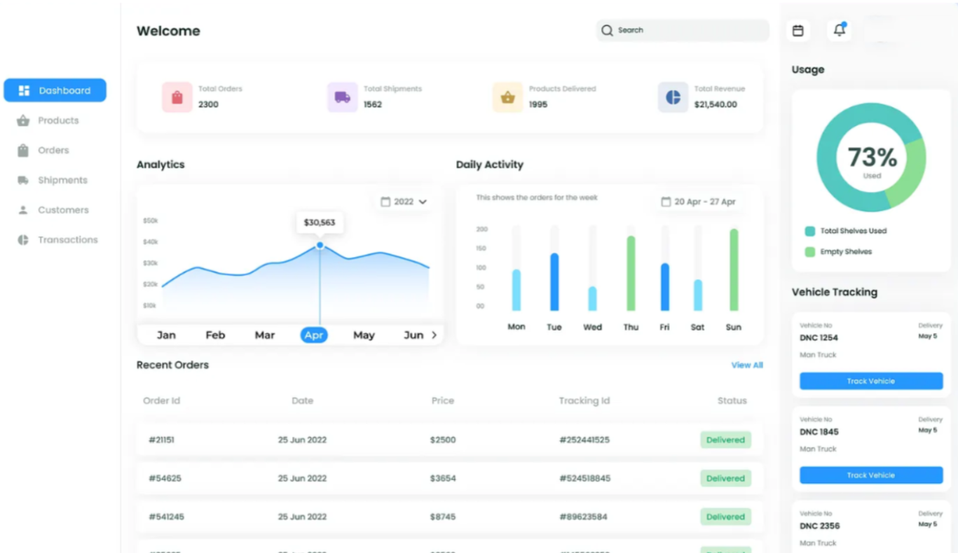
Live Preview
See What You're Getting
Real dashboards built for real clients. Hover to explore each view.

Stock Movement & Analytics

Dark Mode Interface

Orders & Shipments

Inventory Overview

Stock Movement & Analytics

Dark Mode Interface

Orders & Shipments

Inventory Overview

Stock Movement & Analytics
Stock Movement & Analytics

Dark Mode Interface
Dark Mode Interface

Orders & Shipments
Orders & Shipments

Inventory Overview
Inventory Overview
How It Works
From Goods-In to Ship-Out
A seamless, traceable journey for every item that moves through your warehouse.
Step 01
Receive
Supplier delivers goods. Scan & verify against purchase order. GRN generated and logged automatically.
Step 02
Store
Assign items to zone, rack, or bin. System updates the location map in real time. No guesswork.
Step 03
Pick
An order triggers a pick list. Staff are guided to the exact location. Quantity confirmed on scan.
Step 04
Pack & Check
Items verified, packed, and labelled. Quality check is logged with user attribution and timestamp.
Step 05
Ship
Dispatch recorded. Tracking updated. Stock levels adjusted automatically. No manual entry needed.
Why It Matters
Stop Running Your Warehouse on Spreadsheets
Manual inventory management costs SMEs thousands every year, through errors, lost stock, delayed fulfilment, and wasted staff time. Spreadsheets were never built for this.
A custom WMS from RegenReach gives you full operational control. One source of truth for your stock, your orders, and your team.
Start a Conversation
FAQ
Common Questions
Do I need expensive hardware to use a custom WMS?
+Not necessarily. Our systems are web-based and work on standard devices. We'll advise on any hardware that would benefit your operation, but we keep costs practical.
How long does it take to implement a WMS?
+Typically 4–8 weeks depending on complexity and integrations. We work in phases so you see progress quickly and can start using core features early.
Can it integrate with my existing accounting or ERP system?
+Yes. We build integrations with popular platforms like Xero, QuickBooks, Shopify, and others. Tell us what you use and we'll make it connect.
We're a small warehouse. Is a custom WMS overkill?
+Not at all. We build solutions that fit your scale. A well-structured WMS pays for itself quickly through reduced errors, faster fulfilment, and better stock control.
Ready to Take Control of Your Warehouse?
Book a free 30-minute discovery call. We'll learn how your warehouse operates and show you what a custom WMS could do for your business.
Book My Free Meeting
